宜信同城网交流论坛

 找回密码
 立即注册
开启左侧

开箱配置 | 工业听诊麦克风开箱、安装及配置

[复制链接]
发表于 2023-2-19 17:43:49 | 显示全部楼层 |阅读模式 来自 LAN


买到了工业听诊麦克风,如何安装配置

本篇文章,康康为大家带来:

工业听诊麦克风开箱安装后台配置

一起来看看吧~


82f45e21f1159423d2aa464b772d9470.png

首先,我们看下完整的开箱、安装及配置视频~




c43d307b0bcdb07bf98b13a8068cf41e.png

详细后台配置步骤如下


1

登录工业听诊算法仓IP地址


浏览器输入192.168.1.64,初次登录需进行激活,即设置登录密码。

*为保护个人隐私和企业数据,避免网络安全问题,建议您设置符合安全规范的高强度密码。

4a2585c80339d1eed79acf1154e91d16.png

输入激活时设置的用户名密码,登录。



2

格式化硬盘并对设备进行校时


进入配置-储存管理-硬盘管理,勾选硬盘号并单击“格式化”,可对硬盘进行格式化操作。

a73a0abebb2bfec093352fae8018587e.png


进入配置-系统-系统设置-时间配置,可设置时区以及对设备进行校时。

bdae7d827f0821670c08aa628e34345a.png

● 设置时区:进入时间配置界面,可以对设备进行校时。“时区”显示当前设备所在的时区并可根据实际情况进行设置。

● NTP校时:可设置NTP服务器地址、NTP端口号和校时时间间隔,设备即按照设置每隔一段时间校时一次。

● 手动校时:勾选“手动校时”并手动输入设备时间,当勾选“与计算机时间同步”即可保持设备与本地计算机时间一致。



3

模型库管理


应用仓库—工业音频诊断—工业听诊,可以查看目前正在使用的模型库。可以通过程序升级更新/更换模型库。可根据需求, 对样本库进行增删改查管理。

6254479f4ada9e7dff59456c980ccdea.png



4

数据确认


进入预览界面,打开通道进行声音监听,确保正常采集到数据

27c3fb69c7811d027ce45c6e7b74864c.png



5

故障标记


设备运行一段时间后,点击故障音频,进行故障标记,可将位置故障进行故障分类,后续运行过程中若出现该故障可直接识别。

83233b6e891c0aa724cb38330b456d9d.png


若标记为正样本,后续相似声纹的则不会进行误报。

885ae14947cd6059568793b2d7e7bd95.png

注:设备仅会上报与正样本声纹不同的异常声音。



6

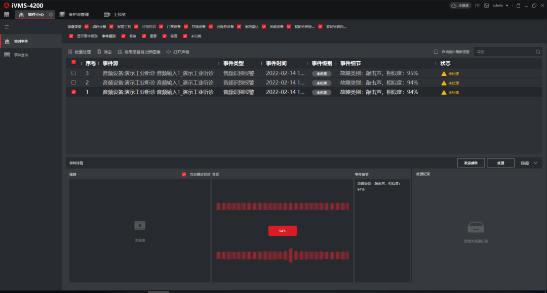
iVMS-4200应用

设备调试完成后,可借助固定版本iVMS-4200客户端或相应的业务平台进行业务应用。

335d2e96ecd0eb66d72a8bca58859530.png

注:该版本iVMS-4200客户端可咨询当地分公司获取。



b5648f088f83ee961c8e4d5756193c05.png


分享、在看与点赞,康康需要你的支持~

eb0f7daa987a2e2f4019dacbe93c9a70.gif

分享

94082da33bc0508691010f19bfac69f5.gif

点赞

f279b65c5d20eafce18eac2e0e88c8db.gif

在看

宜信网交流论坛 - 版权声明 1、在发表言论时,请遵守当地法律法规。主题所有言论纯属个人意见,与本站立场无关。
2、本站所有主题由作者发表,作者享有帖子相关版权,其他单位或个人使用、转载或引用本文时必须征得作者同意并注明来源于宜信网
3、如本帖侵犯到任何版权问题,请立即告知本站,本站将及时予与删除并致以最深的歉意。
4、帖子不遵守当地法律法规、广告、人身攻击等情况时,宜信网管理人员有权不事先通知发贴者而删除本文。
您需要登录后才可以回帖 登录 | 立即注册

本版积分规则

QQ|Archiver|手机版|小黑屋|宜信同城网交流论坛 ( 闽ICP备19021048号 )|站点地图

GMT+8, 2026-3-27 23:21 , Processed in 0.178316 second(s), 16 queries , Redis On.

Powered by Discuz! X3.4

Copyright © 2001-2020, Tencent Cloud.

快速回复 返回顶部 返回列表